ÒÚÍòÏÈÉúmr

ÖÆÀä×°±¸Ó¦Óüƻ®
¿Õµ÷ÓëÖÆÀä ÖÆÀä×°±¸Ó¦Óüƻ®
ÖÆÀä×°±¸Ó¦Óüƻ®

Ò»¡¢¹¤ÒÕÒªÇó

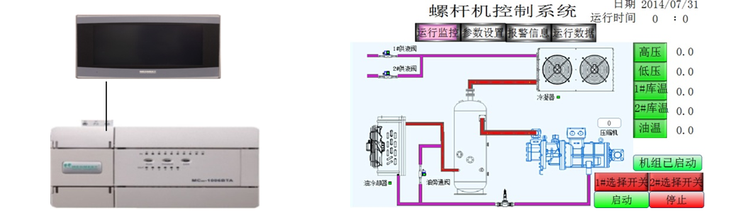
  • µ±ÏµÍ³ÊÕÂÞµ½µÄµÍѹѹÁ¦´óÓÚ´¥ÃþÆÁÉ趨µÄµÍѹÉÏÏÞѹÁ¦ £¬£¬£¬£¬ £¬Ñ¹Ëõʱ»úƾ֤É趨µÄ¼ÓÔØÊ±¼ä¾ÙÐмÓÔØ £¬£¬£¬£¬ £¬µÍÓÚÏÂÏÞѹÁ¦»áƾ֤É趨µÄ¼õÔØÊ±¼ä¾ÙÐмõÔØ£»£» £»£»£»£»£»

  • ÊÕÂÞµ½µÄ¸ßѹѹÁ¦´óÓÚ¸ßѹÉÏÏÞѹÁ¦ £¬£¬£¬£¬ £¬ÀäÄýÆ÷»áƾ֤É趨µÄ¼ÓÔØÊ±¼ä¾ÙÐмÓÔØ £¬£¬£¬£¬ £¬µÍÓÚÏÂÏÞѹÁ¦»áƾ֤É趨µÄ¼õÔØÊ±¼ä¾ÙÐмõÔØ£»£» £»£»£»£»£»

  • Àä¿â·§µÖ´ïÉ趨µÄÀä¿âÆô¶¯Î¶Ȼá×Ô¶¯Æô¶¯£»£» £»£»£»£»£»

  • µ±ÓеçÁ÷¡¢ÓÍÁ÷µÈ¾¯±¨Ê±ÏµÍ³»á×Ô¶¯×èÖ¹ÊÂÇé¡£ ¡£¡£¡£¡£ ¡£

 

¶þ¡¢ÏµÍ³¼Æ»®ÓëÓÅÊÆ

6367598819111619006080670_¸±±¾.png

  • MC100ϵÁÐÄ£ÄâÁ¿Í¨µÀÇáËÉʵÏÖ 4-20mAµçÁ÷ÊÕÂÞ

  • MC100ϵÁÐζÈÊÕÂÞͨµÀÇáËÉʵÏÖ PT100ζÈÊÕÂÞ

 

Èý¡¢×ܽá

ÒÚÍòÏÈÉúmrµçÆøMC100ϵÁÐPLC £¬£¬£¬£¬ £¬ 6·ģÄâÁ¿ÊäÈë¡¢ 2·ģÄâÁ¿Êä³ö¡¢ 2· PT100ÊäÈë¡¢¿ÉÒÔÇáËÉʵÏÖζÈÊÕÂÞ £¬£¬£¬£¬ £¬Ä£ÄâÁ¿ÊÕÂÞ¡£ ¡£¡£¡£¡£ ¡£ÎÞÐèÖØ´óµÄ±à³Ì £¬£¬£¬£¬ £¬Ìá¸ßÁËϵͳµÄÎȹÌÐÔ¡£ ¡£¡£¡£¡£ ¡£

¡¾ÍøÕ¾µØÍ¼¡¿